Real-time IoT sensor monitoring and visualization platform

IoT Sensor Monitoring Dashboard

Dev
Python
IoT

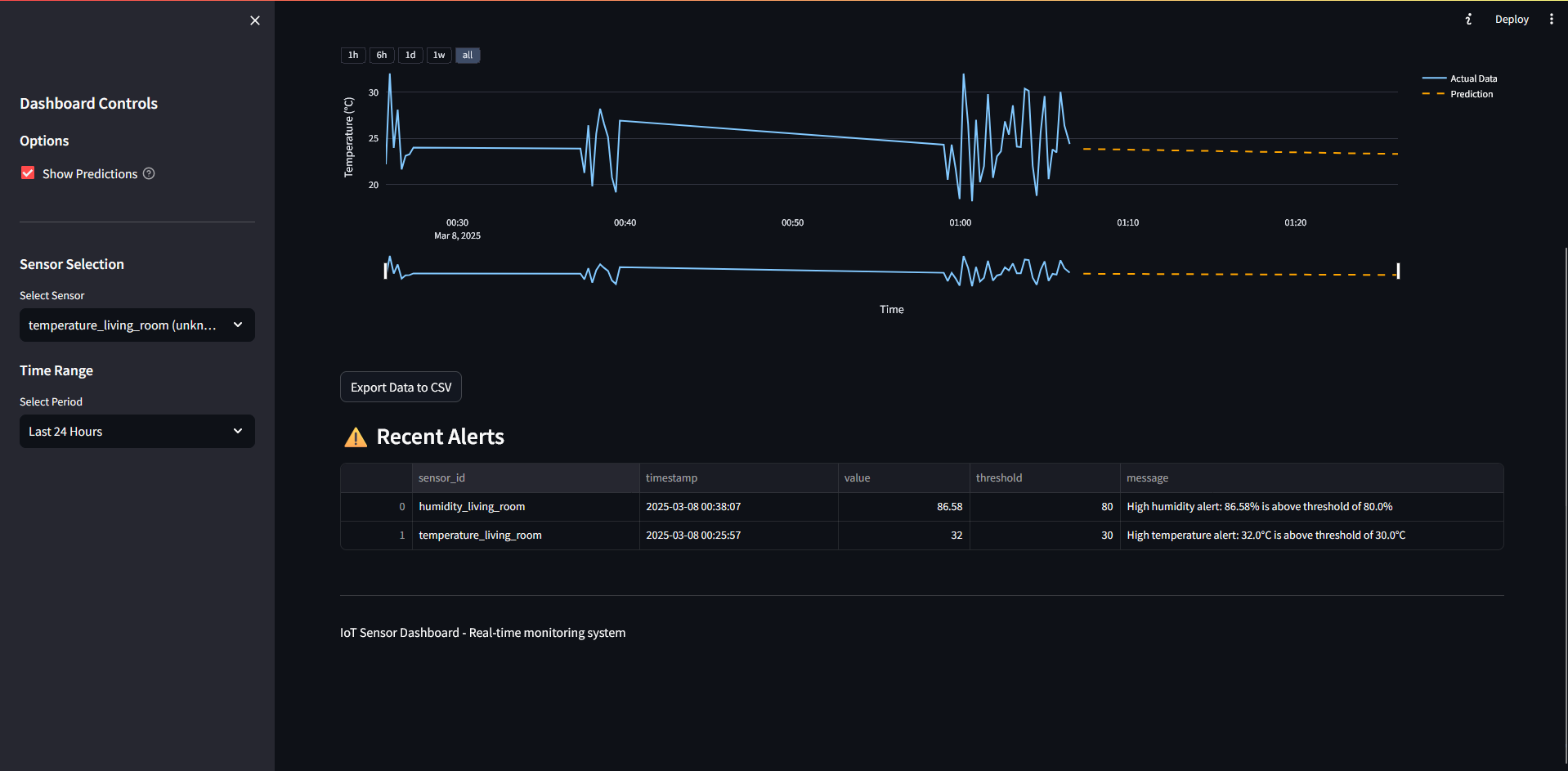
A comprehensive system for receiving, storing, and visualizing data from IoT sensors in real-time, featuring interactive dashboards, alerting mechanisms, and anomaly detection capabilities.

Technical Details

Technologies

  • Python
  • FastAPI
  • Streamlit
  • SQLite
  • PostgreSQL
  • MQTT
  • REST API

Key Features

  • Real-time data collection via REST API or MQTT protocol
  • Flexible data storage with SQLite or PostgreSQL options
  • Interactive dashboard with real-time charts and graphs
  • Configurable alerting system for threshold monitoring
  • CSV export functionality for historical data analysis
  • Automated anomaly detection for unusual sensor readings

Implementation

This project uses a modern architecture with FastAPI handling backend operations for data collection and processing, while Streamlit powers the frontend dashboard for visualization and user interaction. The system can be configured to use either SQLite for development or PostgreSQL for production deployments.